ALGOSEC SECURITY
MANAGEMENT SUITE
Fondée en 2004
Plus de 1900 Clients dans le Monde
Dont 20 des « Fortune 50 »
Assistance 24/7, grâce à trois centres
de service repartis à travers le
Monde.
Une passion pour la satisfaction
client
2
NOTRE SOCIÉTÉ
2 | Confidentiel
3 | Confidentiel
La sécurité doit avoir
un rythme opérationnel
Source : “State of Cybersecurity: Implications for 2015,” ISACA et RSA
Manque de compétences en sécurité
Quelle est la plus grande lacune
parmi les professionnels de la
sécurité, aujourd'hui ?
Compréhension
des métiers
Compétences
techniques
Communication
72 %
46 % 42 %
4 | Confidentiel
La sécurité doit devenir
automatisée & orchestrée
Quelle est votre motivation
PRINCIPALE pour déployer une IaaS
en cloud public ?
Économies
0 % 10 % 20 % 30 % 40 %
Disponibilité des outils
Élasticité
Agilité
Évolutivité
Autre
Exigence des développeurs
Pas envisagé
PRINCIPALES SOLUTIONS OPÉRATIONNELLES ALGOSEC
5 | Confidentiel
Automatisation de
la gestion des
modifications
Liaison des
cybermenaces aux
processus
opérationnels
Interface unique
pour gérer la
politique de
sécurité réseau
Sécuriser la
migration vers le
cloud
Assurer une
conformité
continue
Gestion effective de
la connectivité des
applications
Réduction du
risque lié aux
mauvaises
configurations
Éviter d'interrompre
les applications à
cause de la
connectivité
SÉCURITÉAGILITÉ
AlgoSec s’intègre à de nombreux produits. Pour la liste complèteconsultez notre site web.
Bientôt :
Réseau & infrastructure
CMDB
Applications métiers et base
de données
Sécurité
Bientôt :
Gestion de la sécurité
sur une base opérationnelle
L’ÉCOSYSTÈME
ALGOSEC
7 | Confidentiel
ROI EN MOINS D'UN AN
AlgoSec prend en charge les processus
les plus lourds et nos techniciens
peuvent consacrer plus de temps à la
sécurité plutôt qu'aux processus et
aux modifications.
Phil Packman
Directeur général opérations portail de sécurité
British Telecom
Avec AlgoSec, notre délai moyen
pour les modifications de Firewalls
est passé de 8 jours à une demi-
heure.
Directeur, Réseau et sécurité
Institution financière parmi les 50 plus grandes
entreprises
AlgoSec nous a aidé à réduire de 80 %
le temps de la migration de nos
applications dans le cadre de notre
projet de regroupement de nos data
centers.
Bruno Rolleau
Architecte sécurité réseau
Sanofi
ALGOSEC SECURITY MANAGEMENT SUITE
8 | Confidentiel
Découvrez, mettez en place, assurez
la maintenance et décommissionnez
les flux sans risque pour vos
applications opérationnelles
critiques.
9 | Confidentiel
GESTION DE CONNECTIVITÉ D’APPLICATIONS
Découverte et cartographie automatiques
des flux des applications
Traduction des demandes provenant des
métiers
Décommissionnement sécurisé des
applications
Analyse des risques par application
ou flux de l’application
Analyse d’impact pour éviter les ruptures
de flux
Migration rapide vers un data center ou
vers un cloud
17 | Confidential
AlgoSec App adds an action
menu to IP address fields
18 | Confidential
Automatisez entièrement vos
changements des règles des Firewalls
19 | Confidentiel
AUTOMATISATION DES MODIFICATIONS DE POLITIQUE
DE SÉCURITÉ Automatisation des workflows de gestion
des changements
Analyse topologique et conception optimale
des règles
Suivi des SLA et du processus complet
d'audit
Intégration aux systèmes de tickets
Validation et réconciliation des
modifications
Vérification proactive du risque et de la
conformité
Automatisation de politique
23 | Confidentiel
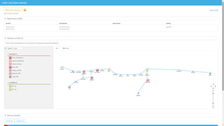
ABSTRACTION RÉSEAU ET ANALYSE DE POLITIQUE
Carte topologique et simulation du trafic
Nettoyage et optimisation des règles des
Firewalls
Mise en œuvre de la segmentation réseau
Conformité de la configuration de base
Rapports de conformité compatibles avec
les audits
Évaluation du risque
Une visibilité et une analyse des
politiques réseau complexes sur les
réseaux cloud ou sur site
POURQUOI ALGOSEC ?
33 | Confidentiel
Une gestion opérationnelle
de la politique de sécurité
• Centrez-vous sur les
applications opérationnelles
• Analyse des risques centrée
sur l’opérationnel
• ROI en moins d'un an
La supériorité technologique
• La meilleure analyse topologique du
marché
• Des workflows riches et automatisés
• Une vaste gamme de produits
compatibles
• Une solution véritablement intégrée
La satisfaction clients :
notre obsession
• Remboursement garanti depuis
2005
• Nous sommes centrés sur la
réussite clients.
• 20 sociétés des « Fortune 50 »
nous font confiance
MERCI
www.algosec.com

Aligner votre sécurité avec vos processus métiers

  • 1.
  • 2.
    Fondée en 2004 Plusde 1900 Clients dans le Monde Dont 20 des « Fortune 50 » Assistance 24/7, grâce à trois centres de service repartis à travers le Monde. Une passion pour la satisfaction client 2 NOTRE SOCIÉTÉ 2 | Confidentiel
  • 3.
    3 | Confidentiel Lasécurité doit avoir un rythme opérationnel Source : “State of Cybersecurity: Implications for 2015,” ISACA et RSA Manque de compétences en sécurité Quelle est la plus grande lacune parmi les professionnels de la sécurité, aujourd'hui ? Compréhension des métiers Compétences techniques Communication 72 % 46 % 42 %
  • 4.
    4 | Confidentiel Lasécurité doit devenir automatisée & orchestrée Quelle est votre motivation PRINCIPALE pour déployer une IaaS en cloud public ? Économies 0 % 10 % 20 % 30 % 40 % Disponibilité des outils Élasticité Agilité Évolutivité Autre Exigence des développeurs Pas envisagé
  • 5.
    PRINCIPALES SOLUTIONS OPÉRATIONNELLESALGOSEC 5 | Confidentiel Automatisation de la gestion des modifications Liaison des cybermenaces aux processus opérationnels Interface unique pour gérer la politique de sécurité réseau Sécuriser la migration vers le cloud Assurer une conformité continue Gestion effective de la connectivité des applications Réduction du risque lié aux mauvaises configurations Éviter d'interrompre les applications à cause de la connectivité SÉCURITÉAGILITÉ
  • 6.
    AlgoSec s’intègre àde nombreux produits. Pour la liste complèteconsultez notre site web. Bientôt : Réseau & infrastructure CMDB Applications métiers et base de données Sécurité Bientôt : Gestion de la sécurité sur une base opérationnelle L’ÉCOSYSTÈME ALGOSEC
  • 7.
    7 | Confidentiel ROIEN MOINS D'UN AN AlgoSec prend en charge les processus les plus lourds et nos techniciens peuvent consacrer plus de temps à la sécurité plutôt qu'aux processus et aux modifications. Phil Packman Directeur général opérations portail de sécurité British Telecom Avec AlgoSec, notre délai moyen pour les modifications de Firewalls est passé de 8 jours à une demi- heure. Directeur, Réseau et sécurité Institution financière parmi les 50 plus grandes entreprises AlgoSec nous a aidé à réduire de 80 % le temps de la migration de nos applications dans le cadre de notre projet de regroupement de nos data centers. Bruno Rolleau Architecte sécurité réseau Sanofi
  • 8.
    ALGOSEC SECURITY MANAGEMENTSUITE 8 | Confidentiel
  • 9.
    Découvrez, mettez enplace, assurez la maintenance et décommissionnez les flux sans risque pour vos applications opérationnelles critiques. 9 | Confidentiel GESTION DE CONNECTIVITÉ D’APPLICATIONS Découverte et cartographie automatiques des flux des applications Traduction des demandes provenant des métiers Décommissionnement sécurisé des applications Analyse des risques par application ou flux de l’application Analyse d’impact pour éviter les ruptures de flux Migration rapide vers un data center ou vers un cloud
  • 17.
    17 | Confidential AlgoSecApp adds an action menu to IP address fields
  • 18.
  • 19.
    Automatisez entièrement vos changementsdes règles des Firewalls 19 | Confidentiel AUTOMATISATION DES MODIFICATIONS DE POLITIQUE DE SÉCURITÉ Automatisation des workflows de gestion des changements Analyse topologique et conception optimale des règles Suivi des SLA et du processus complet d'audit Intégration aux systèmes de tickets Validation et réconciliation des modifications Vérification proactive du risque et de la conformité Automatisation de politique
  • 23.
    23 | Confidentiel ABSTRACTIONRÉSEAU ET ANALYSE DE POLITIQUE Carte topologique et simulation du trafic Nettoyage et optimisation des règles des Firewalls Mise en œuvre de la segmentation réseau Conformité de la configuration de base Rapports de conformité compatibles avec les audits Évaluation du risque Une visibilité et une analyse des politiques réseau complexes sur les réseaux cloud ou sur site
  • 33.
    POURQUOI ALGOSEC ? 33| Confidentiel Une gestion opérationnelle de la politique de sécurité • Centrez-vous sur les applications opérationnelles • Analyse des risques centrée sur l’opérationnel • ROI en moins d'un an La supériorité technologique • La meilleure analyse topologique du marché • Des workflows riches et automatisés • Une vaste gamme de produits compatibles • Une solution véritablement intégrée La satisfaction clients : notre obsession • Remboursement garanti depuis 2005 • Nous sommes centrés sur la réussite clients. • 20 sociétés des « Fortune 50 » nous font confiance
  • 34.